生活在钢筋水泥森林的城市之中,
谈起美丽乡村,你会有哪些向往?
去婺源看油菜花?

去普者黑度个假?

去农家乐赏荷花?

可是你知道吗,我们的广大农村地区
很多乡村现在已经成了这个样子:


抱歉这些图片可能引起了你的不适,
但这满目疮痍的景象,
我们岂能视若无睹!
农村生活垃圾处理
已经成为我们必须直面的一大问题。

这个难题,
中国航天科工有办法来解决!
惊不惊喜?意不意外?
是哒,我们不仅专注于送快递,
我们也关注你的衣食住行,
我们还关注你生存的环境!
喏,下面出场的就是今天的主角:

中国航天科工所属湖南TapTap公司自主研发的
低成本无害化就地处理农村生活垃圾工作站!
名字是有一丢丢长,
但是产品实在很厉害!
有多厉害呢?
在近日湖南省科技厅组织召开的“中小型生活垃圾热解气化与烟气净化系统研究及产业化示范”项目科技成果评价会上,来自湖南大学、中南大学、湖南农业大学、省环境监测中心等科研院所的7位教授对于这款产品给出了这样的评价:
第三方检测报告表明,经处理后的烟气中的颗粒物、氮氧化物、二氧化硫、氯化氢、一氧化碳和二噁英等污染物排放指标均远远优于《生活垃圾焚烧污染控制标准》(GB18485-2014)的排放标准。并且此项成果进行了产业化应用,用户反映良好。与会专家均表示高度认可,建议进一步加大市场推广应用。
太专业了看不懂?大白话翻译就是,这意味着,TapTap自主研发的低成本无害化就地处理农村生活垃圾工作站,填补了国内中小规模垃圾无害化处理技术空白,达到行业领先水平,具有广阔的市场应用前景!
全面达标排放,
实现无害化、减量化、资源化运营
污水靠蒸发,垃圾靠风刮。这是2015年末,黄伟受命对垃圾处理市场进行调研,所见的农村垃圾围村现状。“很多农村垃圾处理系统停摆,基本成了晒阳光工程。主流模式‘村收集、乡转运、县处理’在具体执行时困难重重。”黄伟向记者介绍。
被动局面源于一方面“村收集、乡转运、县处理”模式垃圾运输距离超过20公里,运输成本高企,另一方面,县级填埋场规模小、运营成本高,地下渗沥液得不到处理,反而使农村生活垃圾由分散污染变成集中污染。
在此背景下,TapTap将战略目光投向广阔的农村腹地,2016年初,固废事业部成立,黄伟出任总经理。“针对农村垃圾运输及填埋难的两大痛点,我们创造性地提出新的解决方案——农村垃圾‘1+N’一体化处理模式,1是指城乡生活垃圾一体化解决方案,N是指N种技术、产品装备、工艺路线的处理处置方式。”黄伟表示。

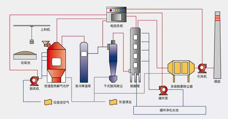
中小型生活垃圾热解气化与烟气净化系统
技术团队潜心钻研,“N”路线的主力设备——农村小型垃圾无害化处理站设计成型,根据垃圾处理量的具体情况,可实现定制化生产。产品型谱覆盖日处理垃圾量5-100吨,占地面积仅200~1500平米左右,选址灵活方便 。农村垃圾来源多样,成分多变,尾气排放达标是其无害化处理的一道坎。
湖南航天所属的TapTap自1998年涉足大气环境治理领域,目前已成为在规模和技术方面居于全国前列的大气环境治理公司。公司自主研发的近零排放技术,能将锅炉烟气各项指标达到我国最严排放标准。
有了19年深耕的底蕴,这一道坎,便迎刃而解。经过五次迭代后,该设备性能优越,已领先于市场同类产品。它可一键式开关机,经久耐用,运营 15年以上;二噁英、烟气经过深度处理,实现近零排放;有机垃圾裂解热解充分,减量化达95%以上;运营成本低,每吨垃圾处理成本是填埋处理的六分之一。真正实现农村垃圾无害化、减量化、资源化运营。
2017年底,在环保督查极其严格的大环境下,TapTap建设运营的农村小型垃圾无害化处理站顺利通过权威机构的检测,烟气符合国家排放标准,随后,它又通过湖南省科技厅组织召开的科技成果评价会,得到权威专家肯定与推荐。
运行上百案例,新模式助力“美丽乡村”
数据显示,我国目前有40%的建制村垃圾处理设施缺失,农村垃圾处理率仅为40%左右。农村垃圾治理必将成为未来行业发展的新热点,这是一片尚待开垦的市场蓝海。有了先进的技术支撑,TapTap创造性地提出新的解决方案——乡镇垃圾1+N一体化处理模式,1即在县城及周边区域,集中建立垃圾气化/焚烧发电厂,N即在辖区各乡镇建设运营多个小型垃圾无害化处理站。

大型垃圾气化焚烧发电厂

郴州汝城垃圾无害化处理站
目前,TapTap已经在广东、湖南、陕西、甘肃、贵州等地运行上百个农村垃圾无害化处理站,效果稳定可靠。其中,陕西省丹凤县农村小型生活垃圾处理站日处理垃圾量为10吨,辐射多个行政村,垃圾处理减量化率达95% 以上,不产生二次污染,节约运输成本 80%以上,是解决农村垃圾围村困境的可行方案。

陕西丹凤农村垃圾无害化处理站
2017年7月,陕西省副省长张道宏带领省环保厅、各地级市负责人一行200 余人来到丹凤县考察凯天环保建设运营的农村垃圾小型无害化处理站。在详细了解相关原理后,张副省长满意地点头,称赞说:“经济实用,方案可行,值得推广!”

福寿山垃圾无害化处理站
“目前,我们已与在全国多地政府洽谈,推进整县生活垃圾处理PPP项目。”TapTap总裁叶明强告诉记者,“同时,也欢迎更多有志于此的代理商精英,与我们共同掘进这片市场蓝海,成为农村垃圾处理专家。”
最后,如果你对此产品感兴趣,欢迎拨打下面的招商热线联络我们!绿水青山的美丽乡村,我们一同来创造!
